Self-Hosted · Enterprise-Ready · On-Premise

Certificate Lifecycle Management,
on Autopilot

Discover certificates across your network, automate issuance and renewal via ACME and Microsoft AD CS, and distribute to your entire infrastructure. One platform, zero missed renewals.

TLS Certificate | Active | Expires: 89 days | ECDSA P-384
certautopilot.local/dashboard
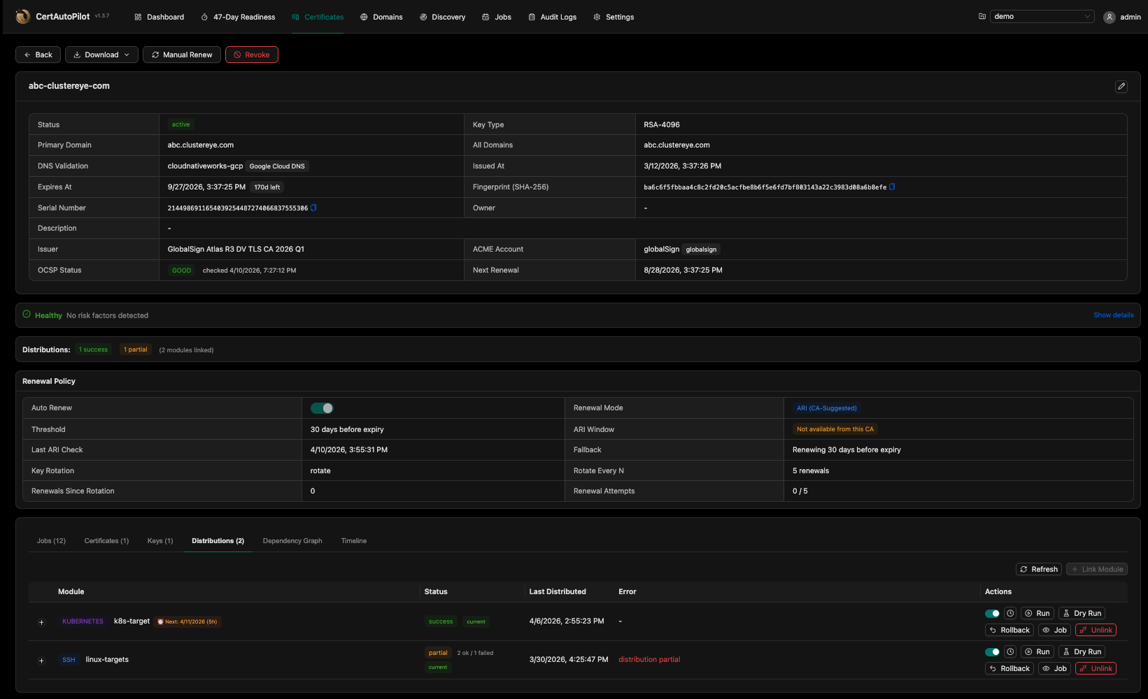
CertAutoPilot Dashboard Certificate Detail View 47-Day Readiness Dashboard
Real-time overview with CA usage breakdown, renewal trends, and action items

Everything you need for certificate management

From issuance to distribution, CertAutoPilot handles the full certificate lifecycle with enterprise-grade security and compliance.

Certificate Lifecycle Automation

Automated issuance, renewal, and revocation via ACME v2 and Microsoft AD CS. Supports Let's Encrypt, Google Trust Services, Sectigo, DigiCert, and more.

ACME v2 · CES/CEP · WSTEP · 10 CA Providers

Certificate Discovery

Scan networks and monitor CT logs to build a complete inventory. Automated security findings, drift detection, OCSP/CRL revocation checking, and managed transition.

CIDR Scan · CT Log Monitor · OCSP/CRL · PQC Assessment

Multi-Target Distribution

Deploy certificates to 8 built-in targets with fan-out execution, dry-run validation, and automatic rollback. Agentless architecture — no agents to install.

SSH · K8s · IIS · F5 · NetScaler · Vault · Webhook · Huawei
Additional Capabilities

DNS Provider Integration

12 providers: Cloudflare, Route 53, Azure, Google Cloud, Hetzner, OVH, Akamai, and more

Approval Workflows

Request/approve/reject flow with preflight warnings and governance controls

Multi-Tenant RBAC

Owner, Admin, Operator, Viewer hierarchy with project-scoped permissions

Domain Monitoring

WHOIS expiry tracking, SPF, DMARC, DNSSEC health checks, and DNS propagation

Smart Notifications

Email, Slack, and Microsoft Teams alerts for 18 event types with templates

Dashboard & Observability

Prometheus metrics, OpenTelemetry tracing, and 47-day readiness scoring

Audit & Compliance

HMAC-chain tamper-proof audit logs, event sourcing, and syslog forwarding

API & Automation

190+ REST API endpoints with scoped API keys, Go templates, and webhook events

Certificate Policy Engine

Enforce allowed key types, SAN patterns, issuers, and naming conventions per project

PQC Readiness Assessment

Classify Post-Quantum Cryptography readiness per certificate across your inventory

Find every certificate in your network

Scan networks, monitor Certificate Transparency logs, and check OCSP/CRL revocation status. Identify risks, track changes, and transition to managed lifecycle.

  • Network Scanning

    Define IP ranges and ports. The discovery engine connects to each endpoint, retrieves TLS certificates, and builds a real-time inventory with cipher suite analysis.

  • Security Findings

    Actionable findings with severity levels and remediation guidance. Weak ciphers, deprecated TLS, expiring certificates, and PQC vulnerability assessment.

  • Drift Detection

    Schedule recurring scans to detect certificate replacements, issuer changes, and key rotations. Track change history and get notified on drift events.

certificate-discovery
$ certautopilot discover --cidr 10.0.0.0/16
Scanning 65,536 hosts on ports 443, 8443...

HOST SUBJECT EXPIRES STATUS
10.0.1.15:443 api.internal.co 12 days WARN
10.0.1.22:443 auth.internal.co 89 days OK
10.0.2.8:8443 payments.internal.co 3 days CRITICAL
10.0.3.44:443 cdn.internal.co 241 days OK
10.0.5.12:443 mail.internal.co Self-sign WARN

Discovered 847 certs across 1,204 endpoints
12 expiring within 30 days
3 with TLS 1.0 enabled
7 with weak ciphers
14 security findings generated

From configuration to delivery

Set it up once. CertAutoPilot handles the rest — continuously, reliably.

1

Discover & Configure

Scan your network for existing certificates. Configure CA providers, DNS credentials, and distribution targets.

2

Issue Certificates

Request certificates via ACME or Microsoft AD CS with policy enforcement and optional approval workflows.

3

Distribute

Deploy to SSH servers, Kubernetes, IIS, F5, NetScaler, Vault, and cloud providers with dry-run validation.

4

Auto-Renew

The scheduler monitors expiry windows and automatically renews and redistributes before certificates expire.

Three runtime modes, one platform

Deploy all-in-one or scale horizontally with dedicated API, worker, and scheduler instances.

mode: api

API Server

  • REST API (190+ endpoints)
  • JWT + CSRF Authentication
  • RBAC Authorization
  • Audit Logging
mode: worker

Worker Pool

  • ACME / MSCA Issuance
  • Certificate Distribution
  • Fan-out Execution
  • Notification Delivery
mode: scheduler

Scheduler

  • Leader-Elected Cron
  • Auto-Renewal Sweeps
  • Expiration Checks
  • Distribution Scheduling

Built for security teams in regulated environments

Enterprise-grade security with encryption at rest, tamper-proof audit trails, and compliance-ready architecture.

Envelope Encryption

AES-256-GCM with per-field DEK/KEK architecture. Private keys, credentials, and secrets encrypted at rest with versioned key management.

Identity & Access

4-tier RBAC, LDAP/AD integration, 2FA/OTP, JWT with httpOnly cookies, and refresh token reuse detection.

Tamper-Proof Audit

HMAC-chain integrity verification on all audit entries. Event sourcing for complete certificate lifecycle timeline.

Self-Hosted & Air-Gapped

Run entirely within your infrastructure. No external dependencies, no SaaS, no data leaving your network. SSRF protection built-in.

Syslog & SIEM

RFC 5424 syslog forwarding to Splunk, ELK, and SIEM platforms. Structured log export for compliance reporting.

Dry-Run & Rollback

Preview distribution changes before applying. Automatic rollback on failure for SSH and Vault KV v2 targets.

OV/EV Certificate Support

Organization and Extended Validation certificate types via Microsoft AD CS with template-based issuance.

Scoped API Keys

Project-scoped API keys with configurable expiration, rate limiting, and fine-grained permission control.

Certificate authorities, DNS providers, and integrations

Connect to your existing infrastructure with native integrations — no adapters or agents required.

Certificate Authorities
Let's Encrypt
Free, automated DV certs
Google Trust Services
EAB authentication
Sectigo
DV, OV, EV certificates
DigiCert
Industry-leading CA
GlobalSign
Atlas ACME
SSL.com
DV certificates via ACME
ZeroSSL
Free 90-day DV certs
Actalis
Free DV, European CA
GoDaddy
DV via subscription ACME
Microsoft AD CS
CES/CEP, WSTEP
DNS Providers for Challenge Validation
Cloudflare AWS Route 53 Google Cloud DNS Azure DNS DigitalOcean GoDaddy Lightsail UltraDNS Akamai EdgeDNS Hetzner OVH Namecheap
Notifications & Integrations
Email (SMTP) Slack Microsoft Teams

See how we compare

Enterprise-grade certificate lifecycle management — self-hosted, fully automated, without vendor lock-in.

Feature CertAutoPilot Venafi TLS Protect Sectigo CM ManageEngine KMP
Self-Hosted / On-Premise Cloud only
ACME Protocol
Microsoft AD CS
Distribution Modules 8 built-in Custom adapters Limited Agent-based
SSH, K8s, IIS, F5, NetScaler, Vault, Webhook, Huawei ✓ All native Partial Partial
Certificate Discovery
47-Day Readiness (SC-081)
PQC Readiness Assessment Roadmap
Agentless Architecture Agent required Agent required

Comparison based on publicly available product documentation as of 2026. Features may vary by edition.

Frequently asked questions

CertAutoPilot requires MongoDB 6.0+ as its primary data store. The application runs as a single Go binary that can operate in three modes: API server, worker, and scheduler. For small deployments, run all three modes in a single instance. For high availability, deploy each mode separately with MongoDB replica sets. Docker images and docker-compose configurations are provided.
Yes. CertAutoPilot is fully self-hosted with no external service dependencies. For certificate issuance in air-gapped environments, use Microsoft AD CS (internal CA) instead of public ACME providers. All data stays within your network. SSRF protection prevents unintended outbound connections.
All sensitive data is encrypted using envelope encryption: each field gets a random AES-256-GCM data encryption key (DEK), which is itself encrypted by a key encryption key (KEK). The KEK version is tracked per record for seamless key rotation. Private keys are stored in a separate collection from certificates, and credentials use the same envelope encryption pattern.
Distribution uses a module system with 8 built-in targets: SSH, Kubernetes, IIS (via WinRM), F5 BIG-IP, Citrix NetScaler, HashiCorp Vault, Huawei Cloud (ELB/CDN/WAF), and Webhook. Each module supports Execute, DryRun, Validate, and Rollback operations. Large distributions automatically use fan-out execution — splitting targets into batches with configurable concurrency. Post-distribution validation verifies certificate deployment via TLS fingerprint checks.
The scheduler automatically retries failed renewals with exponential backoff. Notifications are sent via your configured channels (Email, Slack, Microsoft Teams) when renewals fail or when certificates approach critical expiration windows. The dashboard shows real-time renewal status, and the 47-day readiness score tracks your automation coverage.
Yes. Certificate operations can require approval before execution. Operators submit requests with preflight warnings, and designated approvers can approve or reject with comments. Self-approval is blocked. The approval workflow integrates with the notification system so approvers are alerted immediately.
CertAutoPilot exposes 190+ REST API endpoints under /api/v1. API keys can be scoped per project with configurable expiration and rate limiting. Go template variables are available for dynamic configuration. All operations available in the UI are also available via API, enabling full CI/CD integration.
Define discovery sources with CIDR ranges, hostnames, and port lists. The scanner connects to each endpoint, performs a TLS handshake, and captures the certificate chain with cipher suite information. Results are stored as an inventory with security findings (weak ciphers, deprecated TLS, self-signed certs, PQC vulnerability). Recurring scans detect drift — certificate replacements, issuer changes, and key rotations — with full change history per endpoint.

Ready to automate your certificates?

See how CertAutoPilot can discover, manage, and distribute certificates across your infrastructure.

Get Started

Get in Touch

Reach out to our team for a demo or any questions about CertAutoPilot.

support@cloudnativeworks.com